洗浴中心空气能热水方案设计
本文以我公司参与某洗浴中心空气能热水项目投标文件为核心,阐述方案的设计思路、技术路线。日前,中国节能协会热泵产业联盟年会以“2011中国节能与低碳发展论坛”首次对我国空气能产业的发展定调。与电、燃气、太阳能三类热水器相比,空气能热水器节能性明显、安全性较高,应用范围较广。
目 录
第一章 技术方案
1.1工程概况
1.1.1 工程名称
1.1.2 项目概况
1.1.3 气象资料
1.1.4设计依据
1.2 空气能机组选择
1.2.1 不同工况下日耗热量计算
1.2.2 机组的选型及台数
1.2.3 选型机组主要参数
1.3 循环泵选型计算
1.4主管道选型
1.4.1 参考水管径流安全值
1.4.2 具体选择管材及管径
第二章 热水系统原理及说明
2.1 循环式制热
2.2 补水控制
第三章 主要设备材料说明
3.1 四季沐歌空气能
3.1.1 压缩机
3.1.2 膨胀阀
3.1.3 冷凝器
3.1.4 蒸发器
3.1.5芯片
3.1.6热保护器和接触器
3.2 循环泵
3.3 工程大水箱
3.3.1 产品组成
3.3.2 应用范围
3.3.4 产品参数
3.3.5 产品尺寸及安装节点
3.3.6 产品特点
3.4 其他设备材料
3.4.1 电磁阀
3.4.2 管道、配件
第四章 经济效益分析
4.1 对热水供应方式选择的建议
4.2 热泵热水供应方式与其他供热水方式比较
4.3 运行费用
第五章 空气能安装指导
5.1 机组安装示意图
5.2 施工注意事项
第六章 施工方案组织
6.1 服务承诺及优惠说明和措施
6.2 工程施工准备
6.2.1 施工管理机构设置
6.2.2 施工现场布置及水、电措施:
6.2.3 劳动力及机具、材料准备:
6.2.4 技术准备工作
6.3 施工进度计划
6.4 施工工艺及顺序
6.5 施工资源使用计划
6.5.1 设备及施工人员进场计划
6.5.2各专业施工班组任务划分
6.6 工程难点和重点分析与对策
6.6.1 工程重点:
6.6.2 工程的难点与对策
6.7 施工进度计划及各专业施工协调措施
6.8 管道工程施工技术
6.8.1一般规定
6.8.2 管道敷设
6.8.3 管道连接
6.8.4 PPR管道法兰连接应符合下列规定:
6.8.5 支、吊架安装
6.9 水压实验
6.10 管道的连接
6.11 热泵机组安装
6.12 水泵的安装
6.13 水箱的安装技术
6.14 机组的调试
6.14.1 热水组的试运行准备
6.14.2 机组试运行
6.15 工程验收及其它
6.15.1 交工验收:
6.15.2 质量管理和工期保证体系:
6.15.3 安全生产和文明施工措施:
6.16 工程保修服务措施
第一章 技术方案
1.1工程概况
1.1.1 工程名称
浴池空气能热水系统
1.1.2 项目概况
该项目位于上海市,为浴室提供洗浴用水,本项目为空气能项目。空气能用于整个浴室,需要与30吨水箱连接,在无工业余热时,空气能可将15吨水在8小时内加热至60℃.。
1.1.4设计依据
1)提供的图纸。
2)上海市气象资料。
3)相关标准:
《建筑给水排水设计规范》 GB50015-2009;
《商业或工业用及类似用途的热泵热水器》 GB/T21362-2008;
《热泵热水系统选用与安装》 06SS127;
《建筑安装工程施工质量检验评定标准》 GB50300-2013
《城市区域环境噪声标准》 GB3096-93
《室外给水设计规范》 GB50013-2006
1.2 空气能机组选择
1.2.1 不同工况下日耗热量计算
空气源机组的运行能力与空气的环境温度密切关联,所以在计算的时候需要对不同的环境温度进行不同的热量计算。
a、日耗热量
Qd=m·qr·c·ρr(t2-t1)
式中:
Qd——日耗热量(kj/d);
qr——热水用水定额[L/(cap·d)或L/(b·d)],见表;
不同水温下的热水密度:
b、机组小时供热量
空气能热泵热水机组小时供热量按下式计算:
式中:
Q——热泵机组设计小时供热量(kj/h);
T1——热泵设计工作时间,T1=12~20(h/d);
k3——机器容霜修正系数,每小时容霜一次取0.9,二次取0.8。
根据以上两理论热量计算,简化系统热负荷计算为:
Qr=C • M • △t
式中:
△t——水终温与水初温的温差,℃;(上海最冷一月平均气温为3.8℃)
根据上述计算公式,热水系统日耗热量计算如下:
Qr=980.2 kW•h
计算结果如下:
N=3.25台≈4台
1.2.3 选型机组主要参数
型号 KFXRS-038/II M
制热量 kW
额定功率 kW
额定电流 A
热水产量 m3/h
最大输入功率 kW
最大输入电流 A
电源规格 380V 3N~50/60Hz
运行控制 可手动、自动开关机,有多重保护和故障报警功能
(4)最冷工况参数校核:
根据以往的天气数据,上海最冷月平均气温在3.8℃。
在15℃情况下制热量会下降至32Kw,在此条件下制热时间为:
T=<15h
1.3 循环泵选型计算
流量计算如下:
qx= 1.15~1.2 QgCρΔt
扬程计算如下:
H=1.3(Hb+HE+Hp)
式中:
HE——热泵机组内蒸发器的阻力损失(kPa)由设备商提供;
Hp——连接管路损失(kPa);
水箱与主机之间循环泵:额定流量程11.4m3/h,额定扬程4m。
1.4主管道选型
1.4.1 参考水管径流安全值
1.4.2 具体选择管材及管径
具体管材:镀锌钢管
具尺寸见下表
主管道 冷水管 出水管 循环水管
尺寸 DN50 0 DN32和DN80
第二章 热水系统原理及说明
空气能系统运行原理图
空气能系统运行说明:(浴室原有系统,无法提供工业余热时,手动启动空气能)
2.1 循环式制热
当水箱内热水温度 ≤ 55度(可以调节)-压机重启温度偏差(可以设定),P1、P2、P3水泵开启,。。。。
2.2 补水控制
①当水箱处于低水位时,打开补水阀DCF1补水,循环泵关、风机关、压机关。
②当水箱水位高于低水位界限时,循环泵开、风机开、压机开,循环加热。
③当水箱水位处于高水位事,停止补水。
第三章主要设备材料说明
3.1 四季沐歌空气能:
空气能机组
四季沐歌空气能热泵、机组采用目前世界上最先进、最安全、最环保、最高效的热水生产技术,结合我国用户的使用特点,全新开发出一系列空气能热泵热水机组,在进水温度、进水压力、环境温度等参数不断变化的情况下,始终保证出水温度恒定在设定值(出厂设定55℃),机组开启即有高温热水产生,源源不断地流入保温储水箱中供用户使用。
3.1.1 压缩机
采用美国谷轮。
3.1.2 膨胀阀
选用艾默生热力膨胀阀使。
3.1.3 冷凝器
结构合理,性能优。
3.1.4 蒸发器
蒸发器采用高效外助片。
3.1.5芯片
微电脑芯片实现高精度调。
3.1.6热保护器和接触器
实现对电路的过载保护,使控制系统更。
3.2 循环泵
我们选用威乐公司生产的水泵系列,实现了低噪音,高性能的。
3.3 工程大水箱
3.4 其他设备材料
3.4.1 电磁阀。
3.4.2 管道、配件
内径(mm) 15 20 25 32 40 50
最大距离
(m) 保温管 1 1 1 1.5 1.5 1.5
不保温管 1.5 1.5 1.5 2 2 2
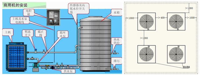
第四章 空气能安装要点
4.1 机组安装示意图
4.2 施工注意事项
第六章 施工方案组织
6.1 服务承诺及优惠说明和措施
承 诺 事 项 优 惠 服 务 方 法
本单位按建设方有关规定及相关技术规范施工,并履行合同责任和义务。
本单位提供专业技术设计、安装与维护。
对本公司安装的机电产品,以及安装的工程免费保修两年,终身有偿保修服务。
无偿提供专业管理人员的培训。
提供相关的其他技术服务和支持。
6.2 工程施工准备
6.2.1 施工管理机构设置
6.2.2 施工现场布置及水、电措施:
6.2.3 劳动力及机具、材料准备:
6.2.4 技术准备工作
6.15 工程验收及其它
6.15.1 交工验收:
6.15.2 质量管理和工期保证体系:
6.15.3 安全生产和文明施工措施:
6.16 工程保修服务措施
1、本工程保修期:2年,终生有偿保修服务,保修期外可提供有偿专业保养。
2、工程保修范围:所有我方负责施工部分。
3、保修责任
保修期内,我方将负责未移交的工程设备进行全部日常维护和缺陷修复工作;对已移交业主的工程和工程设备仍需按移交证书中所列的缺陷修复清单进行修复,经监理单位检验合格为止。
当业主在保修期内使用工程设备过程中,发现新的缺陷的损坏或原修复的缺陷部位或部件又遭破坏,我方将立即按业主和监理单位的指示负责修复,经监理单位检验合格为止。
4、工程保修措施
(1)售后服务内容
质量保证期为设备验收合格后2年。在质保期内,如发现质量问题,我司负责修理、更换,等一切费用由我司负责;如因使用不当造成的问题,我司负责修复,只收取材料成本费;保修期为设备验收合格后2年,在保修期内,在非人为因素情况下,我方只收更换配件费用,免除其他费用进行维修保养。超出保修期限后,我公司仍将提供机组终身的有偿维护与维修。我司将建立完备的维修保养档案,为用户提供咨询服务。
(2)运行前服务
(3)产品的出厂验收:
(4)安装现场督导:
(5)开机调试:
(6)试运行:
(8)工程保修期终止后,若在工程运行使用过程中再次发生质量问题,我方仍将遵照业主的指令进行修复工作。当与业主因保修责任、费用等问题发生争议时,报请上级主管部门和地方政府及合同公正单位进行仲裁。
方案设计施工:上海宝第居安环境工程技术有限公司
上海宝第新能源科技有限公司
地 址:上海市闵行区景联路439号4A220
电 话:021-54392270 18121194303
全国服务热线:400-800-8750
网 址:www.podiii.com
邮 箱:podiii@163.com


